zui-xin-dong-tai
對液壓機進行正確的維護保養對液壓機延長使用壽命是非常有益的。一、上班前液壓機的檢查。1、檢驗油位、油池、油標是否達到既定要求,若達不到要求要盡快補油。2、檢驗按鍵是否靈敏、有沒有卡頓現象。3、檢驗電動機接地線有無松動、掉落或者破損。如果松動
液壓油缸的設計要考慮以下幾方面的問題:1.要盡量縮小液壓油缸的外形尺寸,使結構緊湊。2.保證液壓油缸往復運動的速度、行程需要的牽引力。3.活塞桿最好受拉不受壓,以免產生彎曲變形。4.保證每個零件有足夠的強度、剛度和耐久性。5.盡量避免液壓油
液壓缸設計常識: 一.液壓缸氣缸的測量: 1.液壓缸氣缸的測量主要是測量以下方面:安裝尺寸,缸徑和桿徑,行程以及外部特殊結構。有標牌的要記錄標牌上的一切內容,對于帶位移傳感器或接近開關的,要記錄其型號。缸體內部結構只作為參考,一般不必照
一個系統在正式投入之前一般都要經過沖洗,沖洗的目的就是要清除殘留在系統內的污染物、金屬屑、纖維化合物、鐵心等,在最初兩小時工作中,即使沒有完全損壞系統,也會引起一系列故障。所以應該按下列步驟來清洗系統油路: (1)用一種易干的清潔溶劑清洗油
四柱液壓機是液壓機中應用最為廣泛的一款機型,覆蓋建材、養殖、機械等多個行業,在使用中經常會遇到一些小故障,如溫度攀升,如果不加以注意,一方面將直接影響加工工件的精度,另一方面由于溫度高,油吸附性差,影響泵的正常運轉,加劇液壓設備的磨損,從而
液壓升降平臺廣泛適用于汽車、集裝箱、模具制造,木材加工,化工灌裝等各類工業企業及生產流水線,滿足不同作業高度的升降需求,同時可配裝各類臺面形式(如滾珠、滾筒、轉盤、轉向、傾翻、伸縮),配合各種控制方式(分動、聯動、防爆),具有升降平穩準確
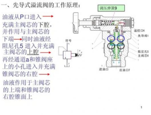
各種閥門的解釋閥門的種類很多,使用范圍也很廣。在管路中有時它是主要設備,起控制作用;有時它是次要設備,起輔助作用。如果使用不當,便會出現“跑、冒、滴、漏”現象,輕者影響生產,重者引發事故。所以了解并正確使用閥門是一個很重要的問題。 1 閥
預防措施減小或消除先導式溢流閥噪聲和振動的措施一般是在導閥部分加置消振元件。消振套一般固定在導閥前腔,即共振腔內,不能自由活動。在消振套上都設有各種阻尼孔,以增加阻尼來消除震動。另外,由于共振腔中增加了零件,使共振腔的容積減小,油液在負壓時
二通插裝閥是國外20世紀70年代開始出現的一種新型液壓控制元件。1981年由液壓氣動標準化委員會審定有關標準,為與國際標準接軌定名,簡稱為"插裝閥"。一個二通插裝閥通常是由插入元件、先導元件、控制蓋板和插裝塊體4個部分組成的。插入元件是二通
安裝維護節流閥的安裝與維護應注意以下事項:該閥經常需要操作,因此應安裝在易于方便操作的位置上。安裝時要注意介質方向與閥體所標箭頭方向保持一致。一、節流閥體沉積物的來源較為復雜,但可歸納為以下幾類:1、油液中的機械雜質或因氧化析出的膠質、瀝青
單向閥又稱止回閥或逆止閥。用于液壓系統中防止油流反向流動,或者用于氣動系統中防止壓縮空氣逆向流動。單向閥有直通式和直角式兩種。直通式單向閥用螺紋連接安裝在管路上。直角式單向閥有螺紋連接、板式連接和法蘭連接三種形式。液控單向閥也稱閉鎖閥或保壓
定壓溢流作用:在定量泵節流調節系統中,定量泵提供的是恒定流量。當系統壓力增大時,會使流量需求減小。此時溢流閥開啟,使多余流量溢回油箱,保證溢流閥進口壓力,即泵出口壓力恒定(閥口常隨壓力波動開啟)。穩壓作用:溢流閥串聯在回油路上,溢流閥產生背
微信掃一掃
Copyright ?山東森特克液壓有限公司 | 螺紋插裝閥&二通插裝閥應用專家 | 致力于插裝閥集成系統優訂制&液壓伺服控制系統,Inc.All rights reserved. 魯ICP備16019183號 Powered by CmsEasy